Deskripzioa
Smart Support is a modern, full‑featured helpdesk and ticketing system built specifically for WordPress. It gives your customers a clean, friendly portal to request help and track progress, while your team gets the tools they need to triage, collaborate, and resolve tickets efficiently.
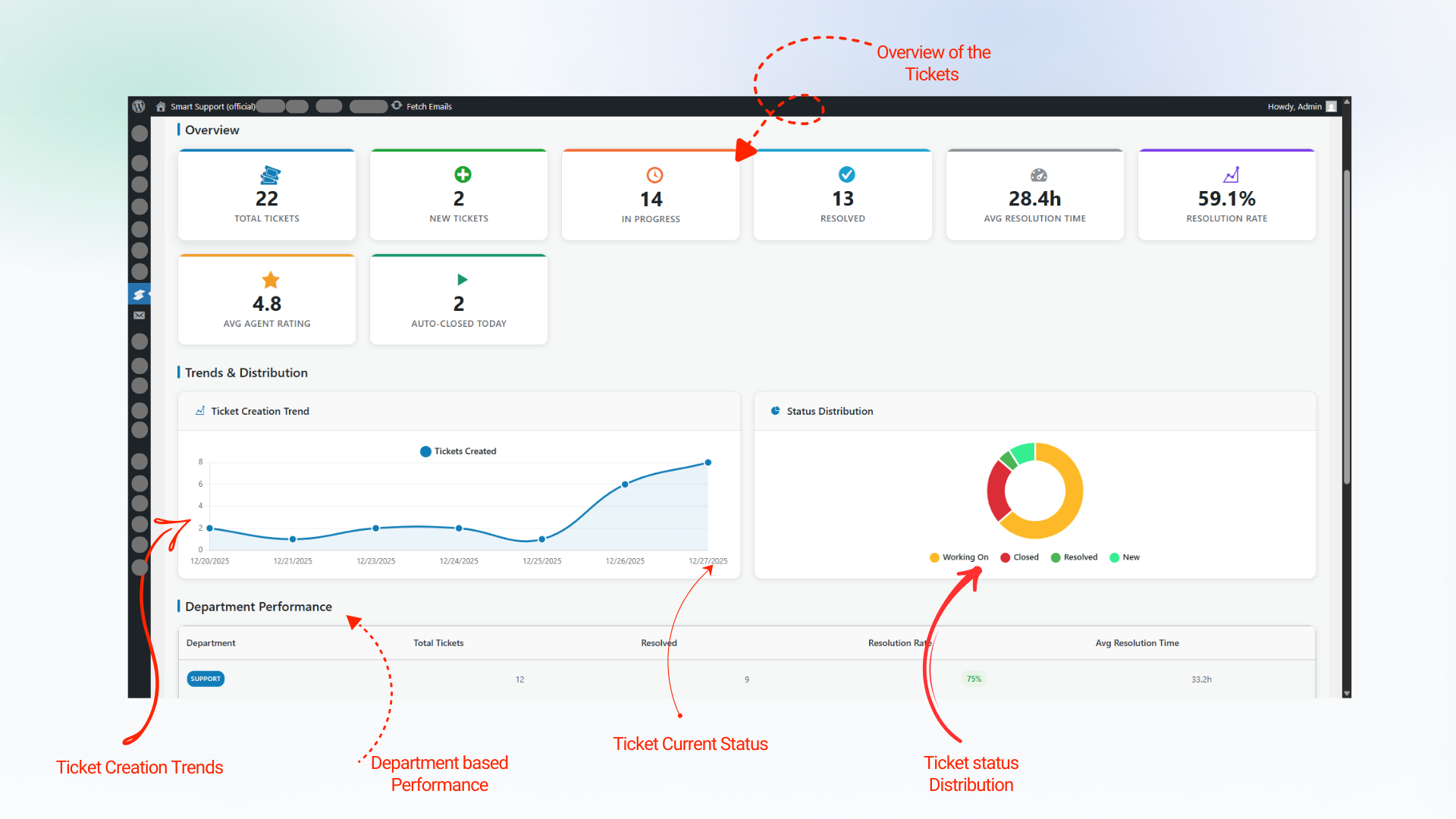
Smart Support transforms your WordPress site into a full-featured helpdesk system. Built with agents, supervisors, and customers in mind, it provides everything you need to deliver efficient, reliable, and professional customer support — right from your WordPress dashboard. The enhanced admin interface features optimized column layouts, flexible ticket numbering options, and improved data visualization for better ticket management efficiency.
What your customers get
- A unified Support Center page powered by the
[smart_support_page]shortcode with tabs for Login, Register, Dashboard, and Create Ticket - Simple, secure login and registration with optional first/last‑name auto‑fill and “remember me”
- Password reset link and optional Google reCAPTCHA (v2, v2 Invisible, or v3) protection
- An easy ticket form with rich text editor support and file attachments
- A personal dashboard to view, search, and filter their tickets by status, department, and state
- Clear ticket timelines with messages and attachments
What your team gets
- Structured ticket lifecycle: open, delayed, closed (with reopen and close actions)
- Auto‑close inactive tickets after a configurable number of days
- Auto‑delay mode to mark stale tickets as “Delayed” and notify customers
- Departments, products, and priorities to organize and route requests
- Role‑based access: customer, agent, manager, administrator (fully capability‑driven)
- Agent ticket visibility controls: own tickets, department tickets, or all tickets
- Inline reply with attachments and internal notes capability (via standard replies)
- Email notifications for new tickets, replies, delays/closures, and more (templated and translatable)
- Analytics dashboard powered for volume, status, and performance insights
Highlights
- Manage unlimited support tickets
- Assign roles: Support Users, Agents, Supervisors
- Real-time ticket reply notifications
- Customer feedback with a 5-star rating system
- Responsive, mobile-friendly interface
- Frontend‑first design: the entire portal runs on a single page via
[smart_support_page] - Robust attachments: size/type limits, previews, and secure download handling
- Powerful filtering: status, department, state, and keyword search on the dashboard
- Accessibility‑minded UI and fully responsive layout that looks great on mobile and desktop
- Security built‑in: nonces, strict capability checks, comprehensive sanitization and escaping, and reCAPTCHA integration
- Translation‑ready and multisite‑compatible
- Clean, well‑structured code that follows WordPress coding standards
Shortcode
Add this to any page to create your full Support Center: [smart_support_page]
Free Core Features
- Modern dashboard settings
- Internal notes
- Ticket layout with sidebar details
- Role badges and avatars in replies
- Real-time open ticket count in the menu
- Responsive design across desktop, tablet, and mobile
- Agent notifications for user and agent replies
- Dashboard notification center with ticket links
- Waiting icon indicator for unanswered tickets
- Configurable notification settings
- Frontend support integration with a comprehensive notification system
- Three roles: Support User, Support Agent, Support Supervisor
- Role management admin panel
- Real-time capability assignment/removal
- Supervisor-level access with analytics and notifications
- Agent department assignment system for ticket filtering
- Users can close/reopen their own tickets
- “Reply & Close” button for quick actions
- Auto-assign tickets to agents on reply
- Agent permission to create new tickets (configurable)
- 5-star rating system for ticket replies
- Dashboard rating column with average values
- Agent performance analytics with average and total ratings
- Agent performance dashboard
- Average rating and total ratings per agent
- Updated Chart.js integration for reports
- Auto-delay tickets after inactivity
- Global search by ID, subject, or content
- Highlighted results with counts
- Compact search bar for admin list
- Flexible ticket number formats (Sequential: 2501001, Hash-based: #121)
- Optional tickets sidebar with ticket list for quick navigation between tickets
Premium Add-ons
Extend Smart Support with powerful add-ons designed to streamline your workflow and enhance your support system:
Email Bridge: Convert incoming emails to support tickets and reply to tickets via email. Maintain complete conversation history with seamless email integration.
Canned Replies: Enable your team to create and use predefined responses for common issues. One-click insertion of professional replies reduces response times and ensures consistent communication.
Custom Status: Create unlimited custom ticket statuses with colors, icons, and workflow rules. Streamline your support process and keep agents and customers on the same page.
Registration Fields: Add unlimited custom fields to your registration forms. Collect the exact user details you need with validation, templates, and seamless profile integration.
Ticket Templates: Speed up ticket creation with reusable templates. Auto-fill subjects and messages, control editing permissions, and keep support requests consistent.
Front-end Support: Give your support agents a complete, professional frontend dashboard. Agents can manage all tickets without accessing the WordPress admin area, perfect for remote teams and client portals.
WooCommerce Tickets: Seamlessly integrate Smart Support with your WooCommerce store. Provide purchase-based support, link orders to tickets, and manage customer support with advanced e-commerce features and analytics.
Guest Support: Allow guests to submit support tickets without registration using email-only authentication.
Smart Widget: Bring instant, on-page support with a customizable floating widget. Users can search knowledge base, view tickets, and contact support without leaving the page.
Auto Responder: Automatically send responses to support tickets based on intelligent rules. Respond instantly based on departments, products, keywords, ticket status, and business hours.
Documentation: Instantly insert knowledge base articles into ticket replies. Search, preview, and insert documentation from Instant Knowledgebase without leaving the ticket screen.
Private Credentials: Securely exchange sensitive login details inside support tickets without email, chat apps, or risk. Share credentials such as usernames, passwords, URLs, and access notes directly within the ticket system with automatic cleanup when tickets are resolved.
SLA (Service Level Agreement): Enforce response and resolution commitments with advanced SLA management. Track time to first response and time to resolution, configure business hours, monitor compliance in real-time, and prevent SLA breaches with proactive alerts.
Time Tracking: Accurately track time spent on support tickets by agents, departments, and clients. Monitor productivity, improve response efficiency, and manage billable support hours with complete transparency and detailed analytics.
Productivity Suite: Enhance agent productivity with comprehensive workflow tools. Edit tickets with full history tracking, manage replies (edit, delete, split), use trash functionality with restore, print tickets, smart ordering options, tasks list widget, personal notes widget, and CC recipients with granular notification preferences. Streamline your support workflow and improve team collaboration.
Easy Setup
1) Install and activate the plugin
2) Configure departments, priorities, products, and user roles
3) Create a page and add the [smart_support_page] shortcode
4) Enable Google reCAPTCHA (optional) under Advanced settings
5) Start managing support tickets
Notes on Privacy & Security
Smart Support uses Google reCAPTCHA (optional) for spam prevention (Terms of Service & Privacy Policy) and Chart.js in the admin for analytics (Terms of Service & Privacy Policy). The plugin validates permissions server‑side, escapes output, verifies nonces on all forms, and stores files securely using WordPress APIs.
Pantaila-argazkiak
Instalazioa
From WordPress Repository
- Navigate to Plugins > Add New in your WordPress dashboard.
- In the search bar, type ‘Smart Support Ticketing System’ and press Enter.
- Locate the Smart Support – Self-Hosted helpdesk and ticketing system for a fast, efficient, and scalable customer support plugin in the search results and click Install Now.
- Once the installation is complete, click Activate to enable the plugin.
- After activation, go to the new Smart Support menu in your dashboard.
- Navigate settings under Smart Support and make your ticketing system ready to use.
Manual Upload
- Upload the
smart-supportfolder to/wp-content/plugins/ - Activate through the ‘Plugins’ menu in WordPress
- Go to ‘Smart Support’ in your admin menu to configure settings
- Create a page and add the
[smart_support_page]shortcode to display the portal
MEG
-
How do I create the Support Center page?
-
Create a normal page and insert
[smart_support_page]. That page becomes your
portal with Login, Register, Dashboard, and Create Ticket sections. -
Can I customize the appearance?
-
Yes. Go to Smart Support Appearance and adjust primary color, layout spacing,
button styles, and widget options. The frontend is CSS‑friendly if you want
further theme‑level overrides. -
Does it work with my theme and page builders?
-
Yes. The portal renders inside your theme’s content area. If a page builder
wraps content, use a blank/canvas template if needed. The UI is responsive and
tested with popular themes. -
How do I enable/disable user registration?
-
Smart Support has its own registration toggle in User Management settings.
Enable it there regardless of the global WordPress registration option. -
Can I restrict who can submit tickets?
-
Yes. Use role‑based permissions and optional registration approval so only
approved users can open tickets. -
How do attachments work?
-
You can set allowed file types, size limits, and counts. Files are stored via
WordPress APIs and can be downloaded securely by authorized users only. -
How do priorities, departments, and products help?
-
They classify tickets for better routing and reporting. Agents can filter and
search using these attributes in the dashboard. -
What is Auto‑Close and Auto‑Delay?
-
Auto‑Close closes tickets after a period of inactivity you choose. Auto‑Delay
marks inactive tickets as “Delayed” and can notify users. Both are configurable
under General settings. -
Are there email notifications?
-
Yes. The plugin emails users and agents for new tickets, replies, and state
changes. Subjects and messages are templated and translatable. -
Can I change email templates and sender?
-
Yes. Update subjects, bodies, and the “From” name/email in Email settings.
-
Does it support multiple agents and roles?
-
Yes. Roles are capability‑driven (customer, agent, manager, admin). You can tune
permissions to fit your workflow. -
Is Google reCAPTCHA supported?
-
Yes. v2, v2 Invisible, and v3 are supported. Enable it per form (login,
registration, tickets) in Advanced settings. -
Will it work on multisite?
-
Yes, Smart Support is multisite‑compatible.
-
Is there a mobile app?
-
No separate app is required. The portal is fully responsive and works great on
phones and tablets. -
Is the plugin secure?
-
Yes. We use nonces, capability checks, sanitization, and escaping throughout.
reCAPTCHA can be enabled to protect public forms. -
Does it include analytics?
-
Yes. The admin Analytics page uses Chart.js to visualize ticket volume, status,
and performance trends. -
Can I export or back up tickets?
-
Ticket data is stored in custom tables. Use your hosting database backups or a
database export tool to back up data. Structured exports can be added via
extensions. -
Can I translate the plugin?
-
Yes. The plugin is translation‑ready with a
.potfile underlanguages/. -
How do I add the floating widget?
-
Enable it under Appearance Floating Widget and choose its screen position.
-
Are there shortcodes or blocks besides the main one?
-
The primary entry point is
[smart_support_page], which renders the full
portal. Widgets and other views are accessible inside that page. -
My inputs don’t show on the portal page. What should I check?
-
Ensure you’re visiting the page that contains
[smart_support_page]. Disable
any HTML sanitizers/minifiers that might strip inputs, clear caches, and try a
hard refresh. If the problem persists, inspect the element to identify any theme
CSS hides inputs and overrides them in Appearance settings or your theme. -
Does Smart Support collect personal data?
-
The plugin stores ticket content, email addresses, and uploaded files needed to
provide support in your hosted server. If reCAPTCHA is enabled, Google may process IP/browser data
for verification. See “External Services” for details. -
How do I report a bug or request a feature?
-
Open a ticket via the Support Center page on your site or contact us on our
support portal with steps to reproduce and environment details. -
Can I choose different ticket number formats?
-
Yes. Go to Smart Support Settings General and choose between Sequential
(2501001, 2501002) or Hash-based (#121, #456) ticket numbering. Hash-based
format provides more secure, random ticket numbers.
Berrikuspenak
Laguntzaileak eta Garatzaileak
“Smart Support – Self-Hosted helpdesk & Ticket system for fast, efficient, and scalable customer support” software librea da. Ondoko pertsonek egin dizkiote ekarpenak plugin honi.
LaguntzaileakGarapena interesatzen zaizu?
Araka kodea, begiratu SVN biltegia edo harpidetu garapen erregistrora RSS bidez.
Aldaketen loga
1.0.7
- Update: Removed legacy floating widget
- Fix: Fixed all wpdb::prepare() warnings.
- Fix: Fixed form auto-save issue where previous ticket details were persisting when creating new tickets.
- Fix: Fixed delayed tickets to allow end users to reply.
- Fix: Fixed dashboard filter bar responsiveness.
- New: Added uninstall options for data, settings, and roles cleanup.
- Update: Moved Appearance settings into Advanced tab subtabs.
1.0.6
- New: Auto Responder add-on – automatically send responses based on departments, products, keywords, ticket status, and business hours
- New: Documentation add-on – insert knowledge base articles into ticket replies from Instant Knowledgebase
- New: Time Tracking add-on – accurately track time spent on support tickets by agents, departments, and clients with detailed analytics
- New: SLA (Service Level Agreement) add-on – enforce response and resolution commitments with advanced SLA management, business hours, and compliance monitoring
- New: Productivity Suite add-on – enhance agent productivity with workflow tools including ticket editing, reply management, trash functionality, print tickets, smart ordering, tasks list, personal notes, and CC recipients
- New: Optional Tickets Sidebar – sidebar with ticket list for quick navigation between tickets (can be enabled in General Settings)
- New: Status filter dropdown in tickets sidebar for filtering tickets by status
- Update: Moved Custom Fields from sidebar widget to tab system (Ticket | Custom Fields tabs)
- Update: Improved ticket reply editor with expanded toolbar (format select, colors, alignment, code, fullscreen)
- Fix: Fixed line break preservation in ticket messages and replies (frontend and backend)
- Fix: Agents and admins are now automatically redirected to WordPress admin when accessing the support page
- Fix: Fixed WooCommerce compatibility – Smart Agent and Smart Supervisor roles can now access wp-admin when WooCommerce is active
- New: Centralized Status Registry system for unified status management across all components
- New: Added separate template tags {ticket_url_user} for frontend URLs and {ticket_url_agent} for admin URLs
- Fix: Unauthenticated users accessing ticket links are now automatically redirected to login page
1.0.5
- New: Added Smart Support Widget add-on with customizable floating support button, knowledge base search, and on-page ticket management
- Fix: Fixed notifications table column name for consistency with other tables.
- Fix: Fixed notifications issue.
- Update: Updated compatability with WP 6.9
1.0.4
- New: Added option to only auto-close tickets waiting for customer response in Auto-Close Settings
- Fix: Fixed undefined property warnings in ticket edit form by properly accessing ticket data through $ticket->data instead of direct property access
- Fix: Added missing variable loading for departments, products, and agents in the ticket edit template
- Fix: Corrected database reference in ticket edit form to use proper database instance
- Fix: Fixed ticket property access throughout the edit form to prevent PHP warnings and ensure proper data display
1.0.3
- New: Added Terms and Privacy Policy checkbox option for user registration with configurable page selection
- New: Added WordPress-style hover actions (Edit, Close/Reopen, Delete, View) under ticket subjects in the admin dashboard
- New: Complete email settings UI overhaul with card-based template list and modal editing system
- New: Professional HTML email templates with modern design, responsive layout, and unique color schemes
- New: Template tags insertion tool with search functionality and 19 available tags for email customization
- New: Enhanced email template modals with TinyMCE editor integration and improved user experience
- New: Added “Unapproved” filter in Users admin page to easily manage pending user approvals
- New: Enhanced user approval workflow with dashboard notices, email notifications, and disabled create ticket access for unapproved users
- Fix: Fixed attachment upload issue where files showed as “sent” but weren’t actually attached on backend – now includes proper error handling, user feedback, and admin display
- Fix: Fixed Google reCAPTCHA key input fields not showing when reCAPTCHA option is enabled in Advanced settings
- Fixed: Resolved admin menu layout issue on Analytics page that caused unwanted white space
1.0.2
- New: Dedicated Agent Management settings tab with improved organization of agent-related configurations
- New: Template tag processing in ticket replies for agents
- New: Support for both single braces {tag} and double braces {{tag}} formats
- New: Dynamic customer and agent name replacement in reply content
1.0.5
- New: WooCommerce Integration add-on with purchase-based ticket access, order attachment, and e-commerce analytics
- Fix: Template tags now render actual values instead of placeholders in stored replies
- Fix: Enhanced context building for accurate agent name resolution
- Fix: Improved email template integration with proper context passing
- Fix: Template tags processed before storing replies in database for consistent display
- Fix: Resolved duplicate ticket reply notifications appearing twice
- Fix: Fixed frontend file attachments not being uploaded properly
- Fix: Corrected auto-assignment of new tickets to agents (was reading wrong settings option)
- Fix: Enhanced file upload validation
- Fix: Added attachment processing for both standard and AJAX ticket replies
1.0.1
- New: Agent reply notifications and waiting indicator
- New: Internal notes modal replaces tab-based notes
- New: Open ticket count badge in admin menu
- New: Role system (User, Agent, Supervisor) with User Roles admin page
- New: 5-star ratings on individual replies
- New: Premium add-ons system with licensing integration
- New: Ticket number format options (Sequential vs Hash-based)
- New: Enhanced admin dashboard with improved column layout and formatting
- New: Agent ticket visibility system with three modes (own tickets, department tickets, all tickets)
- New: Agent department assignment system for ticket filtering
- New: Agent permission to create new tickets (configurable in settings)
- New: Enhanced ticket filtering based on agent department assignments
- New: Department-based ticket visibility with fallback to assigned tickets
- Fix: Improved agent ticket access control across admin and frontend
- Fix: Enhanced database queries to support OR conditions for department filtering
- Fix: Updated admin settings to properly save agent visibility preferences
- Fix: Enhanced customer search functionality in ticket creation
- Fix: Optimized sidebar widget layout and sizing (40% reduction)
- Fix: Reordered sidebar widgets for better UX (Create Ticket Ticket Management Custom Fields)
- Fix: Enhanced form styling and visibility for better user experience
- Fix: Added comprehensive CSS rules to prevent unwanted visual effects
- Fix: Improved responsive layout with better content/sidebar proportions
- Fix: Resolved hash-based ticket number validation and URL handling
- Fix: Enhanced admin ticket viewing with proper URL encoding/decoding
1.0.0
- Initial release: complete ticketing system, user roles, file attachments, notifications, auto-close, responsive design, REST API, security, analytics.








