Coding agents are here. We’ll keep them in check.

Visibility, controls, alerting, and auditing for Claude Code, Cursor, Codex, and the next agent your engineers try.

Trusted by

Your engineers are using Claude Code and Cursor

Here's how to see what they're doing, stop what they shouldn't, and audit everything.

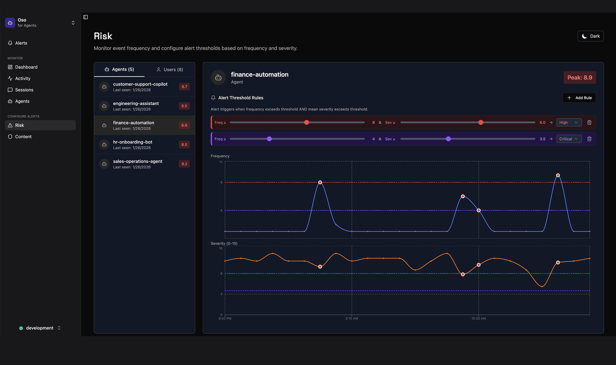
Visibility

Know your attack surface

Watch every agent in motion, every prompt they send, every tool they call – and what they get back, too. Assess risk across users and agents.

Risk monitoring dashboard for agents showing alert threshold rules and frequency and severity graphs for finance-automation agent with peaks and configurable thresholds.

Controls

Set boundaries

Block agents from leaking sensitive data, modifying critical infrastructure – or breaking any rule you set.

Dashboard interface for Oso for Agents showing Content settings to detect sensitive data types like phone numbers, email addresses, credit card numbers, social security numbers, and names, all toggled on.

Alerts

Catch issues fast

Get notified when agents violate policies or behave abnormally – like a sudden spike in file deletions, unexpected API calls, or access to restricted resources.

Dashboard interface with Alerts tab showing recent critical alerts for various agents exceeding risk thresholds in the last 10 minutes.

Auditing

Log everything

Immutable audit trails for every action, tool call, command, and LLM response.

Dashboard showing agent activity logs with timestamps, event types, session IDs, agent IDs, and user emails.
Featured in
Foundry-Logo

Testimonials

Image
close-quote-icon
You can’t prompt your way to least privilege. Oso wires it into every call. Let’s have a cocktail.
Jared Rosoff,
VP of Infra, Roblox
Image
close-quote-icon
Agents should unlock creativity, not create new categories of risk. Oso's approach—simulate, enforce, detect—is exactly how you make that real.
Kareem Amin
Co-Founder & CEO, Clay
Image
close-quote-icon
We want partners who understand where security is headed, not just where it's been. Oso gets that agentic systems need fine-grained authorization baked in from the start.
Mark Hillick
CISO, Brex
Image
close-quote-icon
Agents in production need the same rigor we bring to clinical decisions: precise, measurable, auditable. Oso gets that.
Adam Chekroud
Co-Founder & President, Spring Health
Productboard-logo-mark
close-quote-icon
Oso made building Productboard Pulse much faster, since every API can just call Oso to figure out what’s allowed, no matter where the data resides. By building on top of a proven authorization foundation, we’ve avoided the biggest hurdles derailing AI efforts in many companies.
Matúš Koperniech
Staff Engineer, Productboard

Build agents you can trust. We’ll keep them out of trouble.

Simulations, deterministic controls, and zero-config mitigations for agents that actually touch prod.

Trusted by

You focus on making agents useful. We make sure they don’t wreck your stack.

Simulate

Break your agents in staging, not prod

Spin up simulations that hit your real tools and data paths.

Watch agents try to exfiltrate, spam tools, or follow bad prompts—then patch the behavior before it ships.

Tight loop: run, watch, fix, repeat.

Dashboard of Oso for Agents showing completed assessment results for scenarios including unauthorized ticket deletion, indirect prompt injection, sensitive information disclosure, and unauthorized function access, with three passed and one compromised result.

Detect

Catch weird behavior fast

Agents drift. Prompts change. Tools grow.

We watch real behavior over time and compare it to what’s normal for your org.

When something starts to look off, we kill its access, quarantine the agent, and roll back the changes.

Dark-themed user interface showing 'User-Unfriendly Agent Behavior' alert with explanation that the 'deleteIssue' tool action does not match the user request to check recent issues.

Enforce

Least privilege, wired into every call

Every tool call goes through Oso.

We look at the intent, the user, and the context, then grant the minimum access needed to do the job.

High‑risk actions (deletes, payments, wide‑scope reads, the “Lethal Trifecta”) go through hard controls, not clever prompting.

Dashboard screen of Oso for Agents showing Policy Diff for Customer Support Agent refund limits with current and proposed policy code snippets and analysis details.

Audit

Receipts

Full trails of who did what, through which agent, and with which permissions.

Views that show over‑permissioned agents, risky tools, and how your posture is trending.

So when the CEO asks, “Is this safe?”, you can show them.

Oso for Agents audit dashboard showing a table of audit events with columns for timestamp, actor, agent, system, action, decision, resource, risk score, and actions, with various entries and color-coded decision and risk scores.
Featured in
Foundry-Logo

Testimonials

Image
close-quote-icon
You can’t prompt your way to least privilege. Oso wires it into every call. Let’s have a cocktail.
Jared Rosoff,
VP of Infra, Roblox
Image
close-quote-icon
Agents should unlock creativity, not create new categories of risk. Oso's approach—simulate, enforce, detect—is exactly how you make that real.
Kareem Amin
Co-Founder & CEO, Clay
Image
close-quote-icon
We want partners who understand where security is headed, not just where it's been. Oso gets that agentic systems need fine-grained authorization baked in from the start.
Mark Hillick
CISO, Brex
Image
close-quote-icon
Agents in production need the same rigor we bring to clinical decisions: precise, measurable, auditable. Oso gets that.
Adam Chekroud
Co-Founder & President, Spring Health
Productboard-logo-mark
close-quote-icon
Oso made building Productboard Pulse much faster, since every API can just call Oso to figure out what’s allowed, no matter where the data resides. By building on top of a proven authorization foundation, we’ve avoided the biggest hurdles derailing AI efforts in many companies.
Matúš Koperniech
Staff Engineer, Productboard

RBAC, ReBAC, ABAC, AnyBAC you need.

Never build authorization again.

Trusted by

How Oso for apps works

Oso is what engineering teams use when they’re done rolling their own permissions. It lets your application answer questions like “can this user read that document?” and “which objects can this agent manage?”

Write your policy

RBAC, ReBAC, ABAC, AnyBAC you need. Express any authorization model with Polar, our flexible DSL for permissions logic.

how-oso-works-code-snippet

Plug in your data

Sync your authorization data with Oso, or keep it in your database – whatever fits your architecture best.

how-oso-works-subsection-2-diagram

Integrate (for the last time)

The right abstractions for every use case. Idiomatic SDKs in the language of your choice. Inline policy tests. Logging, regression testing, and debugging. Backed by the most comprehensive documentation on earth and the team that created the category.

Logos for various programming languages like JavaScript, Ruby, .Net, and Python.
how-oso-works-subsection-3-diagram
Featured in
Foundry-Logo

Testimonials

Duolingo-logo-mark
close-quote-icon
Oso is a compelling fit because of their singular focus on authz, plus the flexibility of their Polar rule definitions. In twenty minutes we’d managed to define a custom Polar definition to handle our current use case.

Evan Ziebart
Engineer, Duolingo
Productboard-logo-mark
close-quote-icon
We reviewed multiple solutions – Oso came out on top for its devex, scalable and consistent performance, and the flexibility to match all our needs.
Jiří Brunclík
VP Engineering, Productboard
Intercom-logo-mark
close-quote-icon
Oso is A+. As we moved upmarket, being able to implement authz consistently and accurately helped us move faster and resolved a never-ending source of bugs.
Brian Scanlan
Engineer, Intercom
Oyster-logo-mark
close-quote-icon
It used to take us months to add new roles. With Oso we cut that time 10x. The Oso team has also been very helpful, making our migration super smooth.
Derick Matamoros
Lead Engineer, Oyster HR
Wayfair logo mark
close-quote-icon
We needed to break our monolith into microservices [and] manage authorization across all of our new microservices. The answer was the Oso authorization framework... Today, we have multiple services within our domain that are utilizing Oso as their source of authorization management.
Nicholas Matison
Senior Engineer, Wayfair

Built for the critical path

Scalability
Scales horizontally to
1M+
requests/sec
Performance
Delivers
<10ms
p90 latency
Built in Rust
rustacean-flat-white-logo-mark